You shouldn’t need a PhD to know your way around your own network. At Neutral Wireless, we understand that our customers need uncomplicated, robust connectivity. And so we are proud to introduce the latest version of our configuration and monitoring user interface: nibOS v2.0.

Since our inception, Neutral Wireless’ Private 5G networks have been deployed in some of the harshest and most demanding environments in the world. From live broadcasts of global sporting events, to storm-swept rural islands, to networks installed at sea and in the sky. We’ve distilled all of that learning into our solutions. Giving you the capability and simplicity that you need, whatever your use case.
nibOS streamlines the process of configuring and managing a multi-cell private 5G network. Our intuitive user interface is designed to maximise ease-of-use for non-specialists, whilst providing powerful advanced features and tools for more experienced users.


We don’t believe in single-use networks. nibOS allows our customers to take full advantage of our underlying vRAN and software-defined radio platform – giving a level of customisation that lets you tailor your network to work for your use case. Need more uplink throughput? Lower latency? A sturdier receive path? It only takes a few clicks. Different use case next week? No problem.
Through nibOS, our customers can configure and monitor several 5G cells simultaneously across various spectrum bands. With full intra- and inter-gNB handover support, nibOS removes the complexity of building large multi-cell networks.

Configuration options for our local 5G network core include full PDN and SIM card management. Meaning that our customers can create separate data networks targeted for different end-devices or end-users – with different priorities, throughput caps, and IP address pools for each.
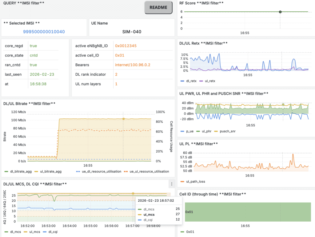
nibOS also provides comprehensive network-wide and per-device statistics. Our monitoring dashboard is unique to the market, giving our customers all the information they need to quickly diagnose infrastructure issues or identify, understand and resolve connectivity and performance challenges.


Users also have the ability to review previous deployments (saved as a time series database) to interrogate performance and pinpoint issues to be resolved for future events.
With Neutral Wireless, the private 5G learning curve has never been gentler.
Regardless of your experience level, nibOS is your trusted tool to manage your network and devices.
To learn more about nibOS, or to book an online demonstration for your company, reach out at info@neutralwireless.com.
